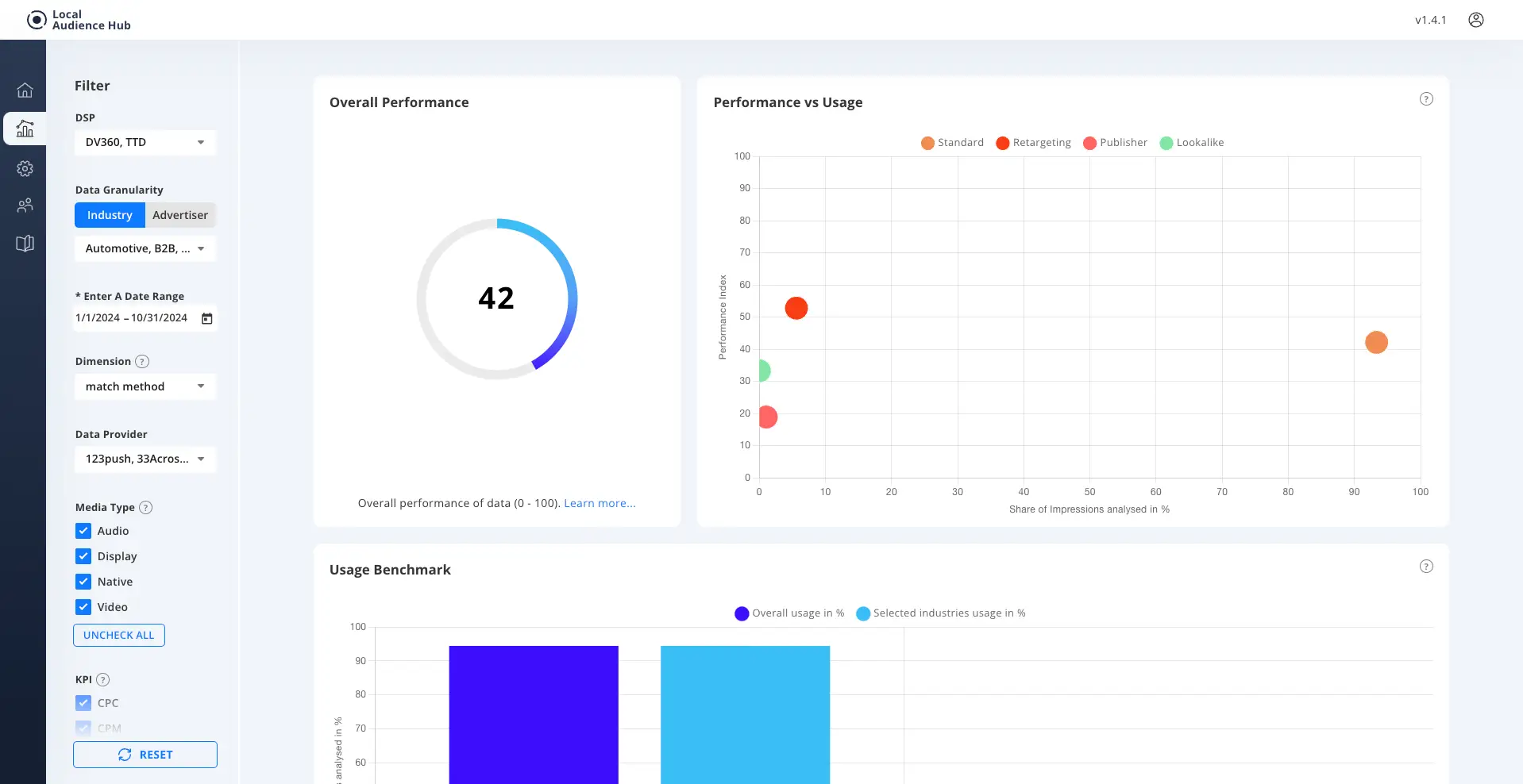
Match Method Dimension View
The Match Method Dimension View shows us how the data was matched with users for the activation of media. It shows us if Standard Identifier, Mixed Identifier, Publisher Identifier or Lookalike Identifier was used and allows us to compare performance across the different methods and understand how optimisation may be made to better improve media performance.
Data Aggregation
Data on Match Method is aggregated based on the method utilised:
Lookalike - Where audiences had a Lookalike, Twinning or Enhanced targeting function enabled (DV360).
Therefore these audiences can be a combination of the original seed audience and the expanded audience.
Retargeting - Where the audience was built specifically from client behavioural data to reengage with the user at a later stage in their Consumer Journey.
Publisher - Where the data has been identified as originating from Publisher supplied segments.
Standard - Where the user has been matched using standard identifiers, these include 3rd party cookies, 1st party cookies, and MAIDs.
Lookalike - Where audiences had a Lookalike, Twinning or Enhanced targeting function enabled (DV360).
Therefore these audiences can be a combination of the original seed audience and the expanded audience.
Retargeting - Where the audience was built specifically from client behavioural data to reengage with the user at a later stage in their Consumer Journey.
Publisher - Where the data has been identified as originating from Publisher supplied segments.
Standard - Where the user has been matched using standard identifiers, these include 3rd party cookies, 1st party cookies, and MAIDs.
Use Cases:
1 Performance review and optimisation across Match Method.
2 Comparison across Industry for strategy recommendations.