Identifier Type Dimension View

Identifier Type Dimension View
Identifier Type Dimension View

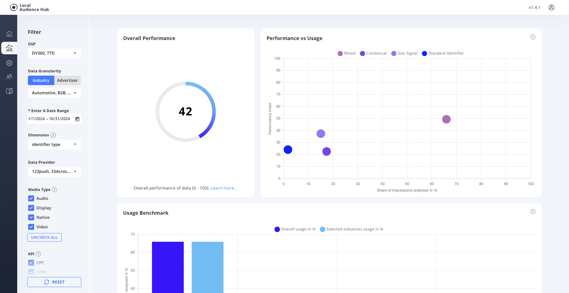
The Identifier Type Dimension View shows us which Identifiers are contain in the audiences with the current filtering. This then allows us to understand and review strategies based on the performance and % share of the identifier.

Use Cases:

1 Identifier Type Performance Review.

2 Reviewing of comparison against Vertical.

3 Customer strategy consultation.