Data Provider Type Dimension View
The Data Provider view shows us a split between the sources of the data we review with the DCI Dashboard.
Data Aggregation
The Data Provider Type is aggregated into four main components:
Platform Native (DSP Segment) - Where the data has been supplied by the activation DSP such as DV360 or TTD, this data may come from multiple sources but is generally then white labelled under the Platform’s name and taxonomy as syndicated segments. due to the level of visibility on the data source this data can sometimes be cheaper to purchase than sources from Data Providers.
Data Provider - Data has been collected and share via a 3rd Party Data Partner.
(Advertiser) 1st Party Data - Data has been collected directly by the advertiser and their interaction with their own customers.
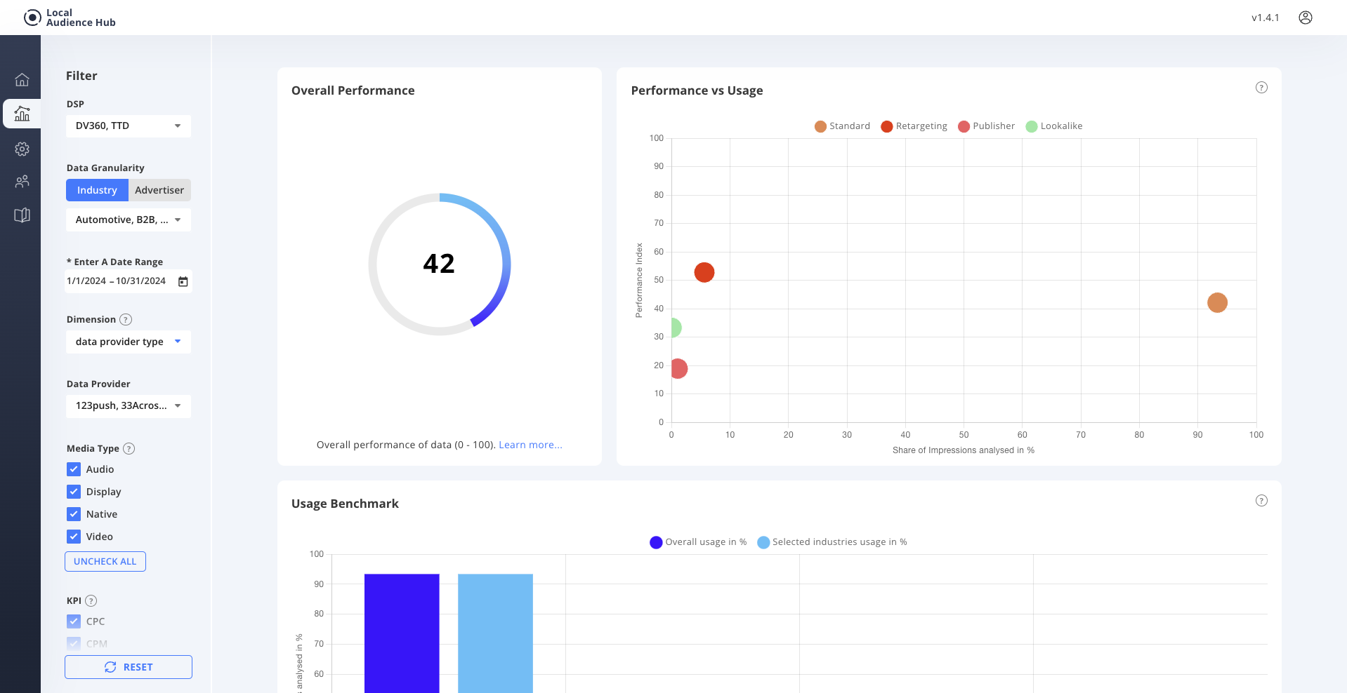
Publisher - Where the data has been identified as originating from Publisher supplied segments., Inventory type is not utilised in this aggregation.
Platform Native (DSP Segment) - Where the data has been supplied by the activation DSP such as DV360 or TTD, this data may come from multiple sources but is generally then white labelled under the Platform’s name and taxonomy as syndicated segments. due to the level of visibility on the data source this data can sometimes be cheaper to purchase than sources from Data Providers.
Data Provider - Data has been collected and share via a 3rd Party Data Partner.
(Advertiser) 1st Party Data - Data has been collected directly by the advertiser and their interaction with their own customers.
Publisher - Where the data has been identified as originating from Publisher supplied segments., Inventory type is not utilised in this aggregation.
Use Cases:
1 Optimisation of Data Providers based on performance.
2 Customer strategy consultation.